China-¼òÌåÖÐÎÄ English-Ó¢Óï
¶©µ¥¾®ÅçʽÔöÌí£¬£¬½»ÆÚ»Ø¸´ÄÑÌ⣬£¬±£´æ´ó×ÚÆ¿¾±£¬£¬½»¸¶ÄÑÌ⣻
¿Í»§³ö»õÍýÏëÆµÈԱ任£¬£¬ÐèÒª¿ìËÙµ÷½âÄÚ²¿Éú²úÍýÏ룻

»ùÓÚ¿Í»§¶à¶©µ¥¡¢¡¢³ö»õÍýÏëÆµÈÔµ÷½â£¬£¬½¨É趯̬ģÄâÅų̣¬£¬¿ìËÙÌṩÅŲú½¨Ò飻
Á¬ÏµÅŲúЧ¹û¾ÙÐмڶ¯ÂÊ¡¢¡¢WIPµÈ¶àά¶ÈµÄÆ¿¾±Æ¯ÒÆÆÊÎö£¬£¬Í»ÆÆÒªº¦×ÊÔ´¡¢¡¢¹¤ÒÕ¡¢¡¢¹¤Ê±µÈ¡°ÒþÐΡ±Æ¿¾±£¬£¬ÓÅ»¯Éú²úÅų̣»



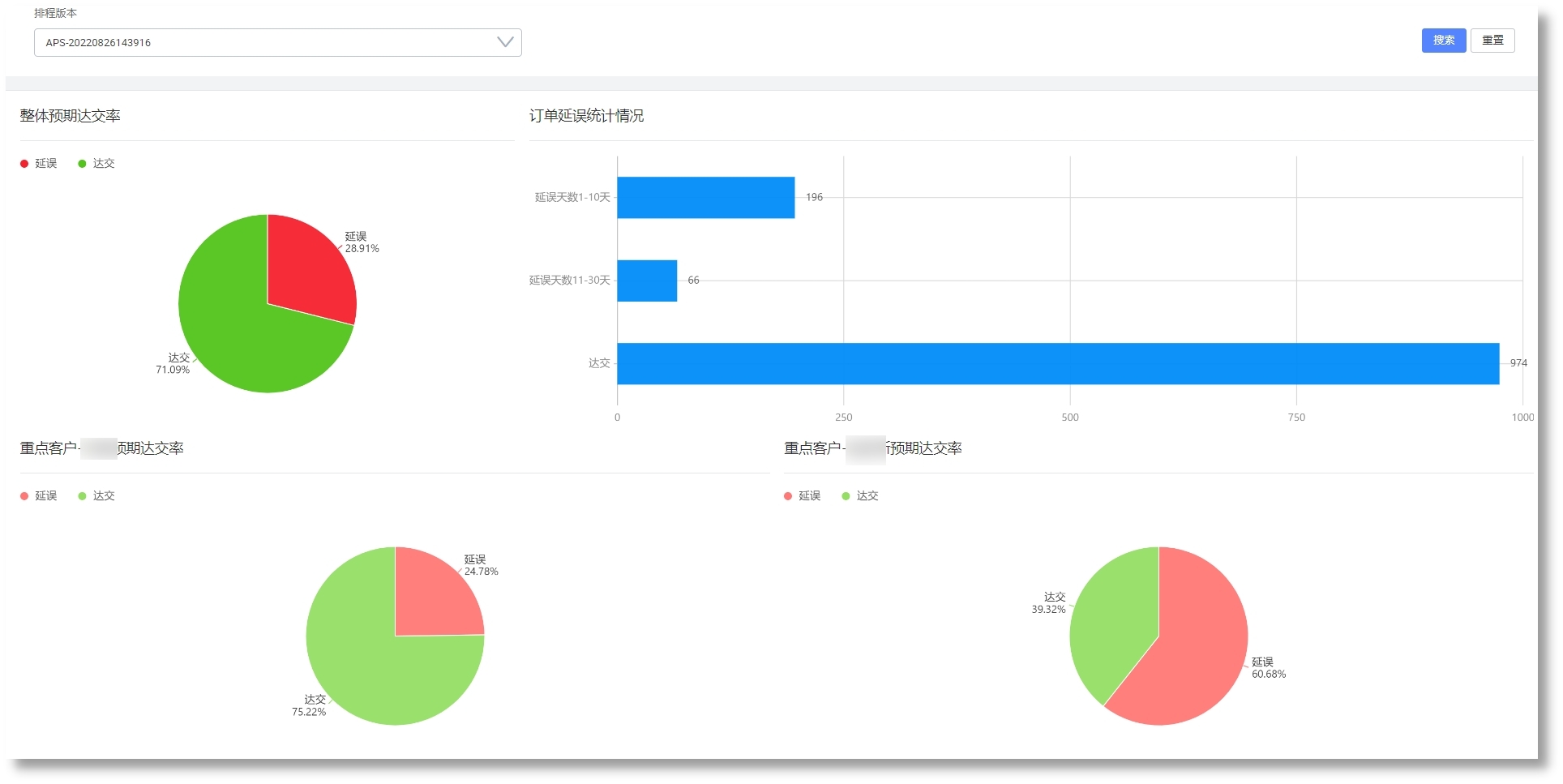
»ùÓÚ¶¯Ì¬Ä£ÄâËã·¨ÅŲú£¬£¬Ìá¸ß¶©µ¥×¼½»ÂʺͲúÄÜ£»
»ùÓÚ¾«ÒæÖÆÔìÀʽÅŲú£¬£¬Ìá¸ß¹¤ÐòÁ¬¹áÐÔ£¬£¬Ëõ¶ÌÉú²úÖÜÆÚ£¬£¬½µµÍÔÚÖÆÆ·¿â´æ£»
Ìá¸ßÅŲúЧÂÊ£¬£¬ÏìÓ¦½ôÆÈ²åµ¥ºÍÉú²úÒì³££¬£¬ÊµÏÖÈáÐÔÉú²ú£»
ʵÏÖ»»Ä£Ê±¼ä³¤µÄ¹¤ÐòÁ¬ÅúÉú²ú£»